It started by recognizing there was an Internet-sized hole in visibility preventing companies from delivering flawless experiences to users. That was ten years ago when we founded ThousandEyes to solve this problem. Now ThousandEyes is central to many Fortune 500 and Global 2000 companies’ global operations, and just over six months ago, we officially became part of Cisco. I am thrilled to share some key milestones we’ve hit in realizing our vision of empowering every Cisco customer to see every network, even those they don’t own or control, seamlessly as if they were their own.
Why ThousandEyes?
Ricardo Oliveira (ThousandEyes co-founder and CTO) and I were colleagues during our Ph.D.’s at UCLA from 2003-2007, researching Internet architectures, routing and security. We were convinced the Internet was going to fundamentally change enterprise architectures, and yet it was not very well understood, particularly with how the behavior of the Internet impacts user experience. At the same time, AWS had just launched, and SaaS companies such as Salesforce were not just using the Internet to reach consumers, but also enterprises.
Three core shifts were emerging in the market that we saw as fundamentally changing enterprise architectures:
- Cloud was becoming the new datacenter
- Internet was becoming the new enterprise network
- SaaS was becoming the new application stack
Each of these three trends meant enterprises would not have traditional network boundaries anymore, visibility and control as mission-critical functionalities moved outside of their four walls. This would create a massive visibility gap putting the operations of companies at serious risk.
Empowering The Borderless Enterprise
To solve for this new enterprise reality, we purpose-built ThousandEyes not to be tied to specific environments, but to instead, use patented techniques that discover and figure out environments, apply intelligent heuristics to build a model of the network and experience, and use creative visualizations to help customers interact with these hybrid network environments – as if they were in full control. To build this holistic global view for our customers, we use a combination of data we collect from our own infrastructure that samples parts of the Internet from different cities and ISPs and a custom deployment of ThousandEyes within a customer environment. Most importantly, we built ThousandEyes to be extremely easy to deploy, manage and use with customers getting insights within minutes of getting started.
We started ThousandEyes in 2010 with the vision that we wanted to enable companies to see the Cloud, Internet, and SaaS like their own environment. So if an employee is accessing a SaaS application from their home, bypassing the IT environment entirely, IT can still visualize and troubleshoot the user experience. In addition, we then take our collective dataset across billions of points of measurements to detect macro Internet Events real time and make it available to the general community on our Internet Outages Map
ThousandEyes can quickly identify and isolate an experience issue with a critical SaaS application.
And in joining forces with Cisco, there’s now another chapter to this story.
Enter Cisco ThousandEyes
Fast forward to late 2020, when we joined the Cisco family because it was time to take ThousandEyes to every corner of the world. We had three objectives:
- Enable ubiquitous visibility across the Cisco portfolio thus extending the reach of ThousandEyes to deep within Enterprise environments.
- Combine our Intelligence with other insights from Cisco, such as the Application Intelligence from AppDynamics, providing customers with unparalleled value.
- Drive actions on the intelligence by tightly integrating our insights with parts of Cisco that drive control.
Today, I am thrilled to announce key milestones as Cisco ThousandEyes with our integration with the Catalyst 9000 switching family as well as our integration with AppDynamics Dash Studio that creates a truly unique and the most comprehensive end-to-end visibility solution — enterprise-wide full stack observability.
ThousandEyes integrated into Catalyst 9000 Switches
Delivering a great digital experience starts with visibility. If you can’t see it and measure it, you can’t act on it. You need visibility where it matters. Cisco Catalyst switches are the most widely deployed in the industry…sitting at key points of presence within enterprise networks.
Now, with the flick of a switch, customers can enable ThousandEyes on their Catalyst 9300 and 9400 switches. Delivering immediate visibility from the campus to critical SaaS and internal apps and across the WAN with zero deployment. Moreover, DNA Advantage and Premier customers will now be able to run the ThousandEyes agent natively on their Catalyst 9300/9400 switches and will receive access to ThousandEyes Internet and cloud intelligence at no additional cost. See the full details: ThousandEyes Announces Integration with Cisco Catalyst 9000 Access Switching Series.

Now, our customers can proactively understand the availability and performance of both internal and SaaS applications and services accessed over the Internet and cloud networks, and immediately identify the source of problems (and who is responsible) when issues inevitably happen. This means more visibility than ever before even through external and hybrid environments and faster problem identification and resolution. You can learn more about this exciting news here: Campus Service Assurance Cisco Catalyst 9000.
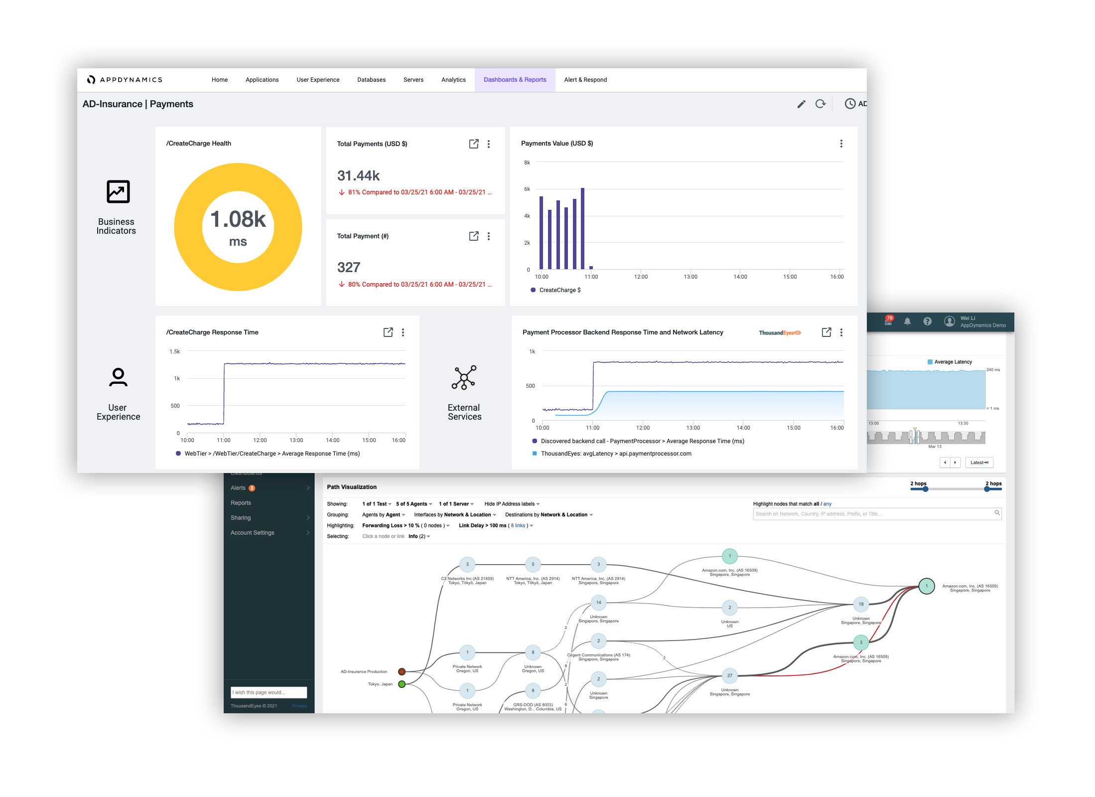
ThousandEyes and AppDynamics Dash Studio
The digital supply chain between users and applications is getting increasingly complex. For many businesses, their app experience is synonymous with their company’s brand. And for enterprises, the experience for critical SaaS and internal apps is directly correlated to their employees’ work experience. As you’ll hear my colleague, Cisco’s Liz Centoni describe it, today, applications are the business, experience is the currency, and optimization is the profit. But how do you optimize when you can’t see your digital delivery chain?

Today, we’re announcing an integration of ThousandEyes Internet and cloud intelligence data in AppDynamics Dash Studio, AppDynamics’ next-gen dashboarding experience. This integration will be incredibly valuable to our customers as the first enterprise-wide full stack observability offering, bringing the previously siloed business, application, and network teams together with a common operating language to accelerate MTTR from the app through the network and infrastructure. This single pane of glass provides an integrated dashboard to quickly isolate what is impacting end-user experience when issues arise. Even better, with seamless navigation between AppDynamics and ThousandEyes, the operations teams can drill down across the stack, maintaining context from the app to the network. If you also agree the app *is* the business… be sure to check out the AppDynamics blog on this news to learn more.
A future without network blindspots and without silos
By bringing these integrations to market, we are proud to say that Cisco is delivering unmatched visibility from switch to SaaS and everything in-between. These integrations are huge news for any enterprise that has the Catalyst 9300 or 9400 switches already deployed or AppDynamics already in their arsenal. If Oprah were the one sharing this news, this is the point where she’d tell you to look under your chair. The keys to your new car are there. Go. Turn on Cisco ThousandEyes and start seeing every network you rely on as if it were your own, so you can take control and deliver the exceptional digital experiences your customers and employees deserve.
To learn more about these announcements, register now for this webinar:
Service Assurance for the New Enterprise Reality
April 20th at 10am GMT and April 22nd at 10am PT.
Read the original ThousandEyes post: End-to-End Visibility for the Borderless Enterprise.
Thanks for a fascinating read Mohit!
“If you can’t see it and measure it, you can’t act on it.”
What a perfect summary of the value prop!