Guest Blog by Alison O’Brien, Product & Solutions Marketing Manager
Small Carriers and the NMS/EMS
Small carriers and rural local exchange carriers (RLECs) often forgo Network Management Systems/Element Management Systems (NMS/EMS) platforms because they don’t have dedicated IT departments. They often have limited staff, time and in some cases lack the breadth of technical IT skills needed to manage complex NMS/EMS platforms. In addition, finding a NMS/EMS solution that is priced to match their network size and that is easy to use and deploy can be a time consuming (if not impossible) task.
The Value of Network Management
Even though they may not use a NMS/EMS platform, these service providers do recognize the value of using a management tool. They know how an NMS/EMS can efficiently perform device management, network provisioning and network assurance tasks. They also know that an NMS/EMS can provide insight into network operation and performance, enabling their staff to more accurately respond to potential problems as well as automate manual tasks. And finally, they know the added value that an NMS/EMS can provide as they grow their business – particularly how it can support the expansion of new services.

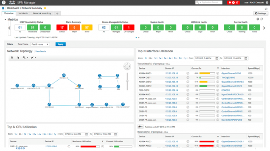
EPN Manager: Cisco’s Solution – Even for Small Carriers
Introduced in June of this year, Cisco’s Evolved Programmable Network Manager (EPN Manager) is designed to support the management needs of both small and large carriers alike. A highly flexible NMS/EMS solution, EPN Manager incorporates all the key features smaller carriers need, including:
- Core and business critical small carrier management, such as automated discovery, device configuration, and change management.
- An HTML 5.0 interface designed for ease of use and to hide operational complexities from the end user. Ethernet virtual connections (EVCs) and Carrier Ethernet (CE) services can easily be provisioned through a series of simple, graphical and straightforward workflows.
- Comprehensive, actionable views of the entire network from topology down to the device level with centralized inventory, status, and fault information. Wizard-driven workflows and simply point and click tasks make it easy to turn manual tasks into simple, automated processes.
- Provisioning, visualization, service activation and assurance for the 4 types of Metro Ethernet Forum (MEF2.0) compliant Services: E-Line, E-Lan, E-Access and E-Tree.
- Support for many of the most popular Cisco SP platforms, including ASR 9000 Series, ASR 901, 903, 920, ME3600X, and ME3800X). Two different types of access technology are supported MPLS to the edge and Ethernet Access – with more to come over time.
Easy to Deploy and Use
EPN Manager is offered as a pre-packaged virtual server (open virtual appliance). Once it is setup and installed, it can be up and running in an hour or less. Maintenance is easy as application upgrades are done with content and device packs that are applied directly through the management system. No complex server management skills are required.
Find Out More
EPN Manager could be the perfect management solution for your organization. To find out more, contact your Cisco or partner sales representative or visit us here.
CONNECT WITH US