Going ‘Under the Hood’ to get a closer look at the Intersight Workload Optimizer Decision Engine – Blog 2 of 3 in a weekly series where we dig a little deeper into the technology behind the Workload Optimizer service of Intersight.
Going Under the Hood with AppD and IWO
As noted in my previous blog, How Targets Work, the core focus of Intersight Workload Optimizer (IWO) is to ensure that workloads get the resources they need, when they need them, while simultaneously optimizing for cost and utilization – what we call Application Resource Management (ARM). However, for an application to truly perform well, it needs more than just the right physical resources at the right time; it also needs to be written and architected well, and that’s where Cisco AppDynamics (AppD) comes into play. AppDynamics provides critical Application Performance Monitoring: the ability to discover and diagnose performance issues in the software stack and correlate them directly to business outcomes. Individually, AppDynamics and Intersight Workload Optimizer are industry-leading in their respective areas of APM and ARM; when directly integrated they provide an unbeatable combination to ensure the success of business-critical applications.

But how does this integration actually work?
Adding the AppDynamics Target
First, let’s see just how easy it is to add AppDynamics as a target for IWO. After logging into Intersight, we follow the general process discussed in the previous blog for adding a new target by launching the wizard at Admin → Targets → Claim a New Target, as shown in the following Figure 2.

From the list of available targets, select AppDynamics → click the blue start button, as shown in Figure 3.

Typically, you will connect to a public SaaS instance of AppDynamics, in which case you will toggle off the “Connect through an Intersight Assist” switch –> add the hostname of your SaaS instance, and a username/password to that instance with appropriate credentials –> click the “Claim” button, as shown in Figure 4. Within a few minutes, the new target should be up and running! (Please refer to the Cisco Intersight Workload Optimizer Target Configuration Guide for details on required permissions and password formats)

If you need to connect to an on-premises instance of AppDynamics, but in this case leave the “Connect through an Intersight Assist” switch toggled on → select the specific Assist appliance (if you have more than one) through which to facilitate the claim, as shown in the following Figure 5. The Assist Appliance (see my previous blog for more details on the Assist feature) should have already been deployed and claimed. You must have network access to the on-premises installation of AppDynamics to connect.

OK, so we have added our AppD target. But what does it do for us?
IWO uses the information it gathers from targets to automatically stitch together a dependency map – the Supply Chain – of all the various software and hardware components (servers, storage, etc.) that make up your IT infrastructure, whether they’re on-premises or in the public cloud. IWO uses its understanding of these entities, their dependencies, and their relative resource requirements (e.g., VMs need memory and CPU from servers; servers need storage from storage arrays; etc.) to generate real-time actions which assure workload performance and optimize the cost of delivery. Unlike most humans who can get overwhelmed with a flood of data, the more information IWO has available to analyze, the smarter it gets.
And IWO gets a lot of particularly important data from AppDynamics. Metrics like memory utilization, CPU utilization, network throughput, storage IOPS, etc. are all critical for the IWO decision engine and its actions. However, they are, by and large, proxies for actual application performance data. While they often correlate to application performance, it’s certainly possible for CPU/memory/network/etc. utilization to be low, but still have poor application performance, and vice versa.
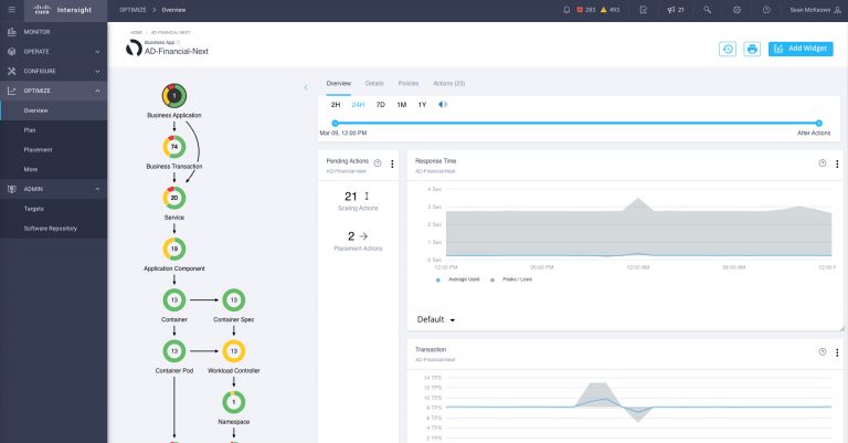
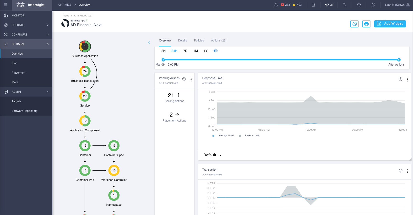
IT Operations teams don’t ultimately get judged on whether they manage to maintain steady CPU utilization across their server farm, they succeed or fail based on how well the applications they support are performing and contributing to the bottom line of the business. And that’s where the IWO integration with AppDynamics really shines. With AppD targeted, IWO immediately and automatically enhances its Supply Chain “stitching” with a new understanding of logical business applications and their underlying transactions as shown in the following Figure 6.

The Supply Chain now displays the known business applications, their underlying transactions, their relative dependencies on the underlying infrastructure, and their overall health status reflecting the number and severity of pending actions. By clicking on a specific business application, you can narrow the scope of the Supply Chain to see just that application’s dependencies, actions, and business metrics (see below).

With AppD, IWO can enrich its decision-making capabilities with application performance data that is directly tied to metrics that the business cares about, such as business transaction throughput, transaction response time, and overall application health. IWO can “see” into the black box of the virtual machine and understand what application components are running inside it and their individual resource needs.

Figure 9 shows an example of how IWO detects a situation with an “underutilized heap” within a JVM and recommends a downsize action to reclaim memory resources that would otherwise be wasted.

Just one more thing…
The direct, easy integration of AppD into IWO is a powerful combination which includes: AppD’s APM, and IWO’s ARM capabilities that are industry-leading on their own, but when combined with a few simple clicks, our customers can reap unbeatable benefits. IWO decision-making gets smarter, its Supply Chain reflects the entire application landscape from software to hardware, and application workloads perform at their best while simultaneously minimizing their cost of delivery. But can we go even further, to include the entire stack, and end-to-end network visibility across the WAN, from the data center to public cloud to the end user? Yes, we can.
Our Full Stack Observability (FSO) solution incorporates not just AppD and IWO, but also Cisco ThousandEyes, to provide end-to-end visibility, insights, and actions for your application environment with real-world business context that can’t be beat. Check out a demo of any number of FSO use cases today and reach out to your Cisco sales professional to learn more. To see Full Stack Observability in Action, register for our upcoming live demo webinar.
Note: portions of this blog were excerpted from the Cisco Intersight Handbook, access to the often updated handbook is available via our Help Center
Resources
- Under the Hood Blog Series: Intersight Workload Optimizer: How Targets Work – Blog 1
- Under the Hood Blog Series: Intersight Workload Optimizer: How to tame the public Cloud – Blog 3
- Watch Cisco Full Stack Observability (FSCO) Demo
- Register for our upcoming live FSO Demo
- Cisco Intersight Workload Optimizer Target Configuration Guide
- Cisco Intersight: A Handbook for Intelligent Cloud Operations
- Cisco Thousand Eyes
CONNECT WITH US