When we look at the world today, it has been revolutionized by the cloud, and it has disrupted the way business is done. Companies can now connect any user on any device to any network or application. But from a security perspective this has greatly expanded the attack surface. This represents an opportunity to fundamentally change the way we think about security. That is the journey that Cisco Security has been on.
Until now, security has largely been piecemeal with companies introducing new point products into their environments to address every new threat category that arises. As a result, security teams that are already stretched thin have found themselves managing massive security infrastructures and pivoting between dozens of products that don’t work together and generate thousands of often conflicting alerts. In the absence of automation and staff, half of all legitimate alerts are not remediated (Cisco’s 2020 CISO Benchmark Study). So, complexity becomes an overwhelming proposition that can hinder business and become a threat in and of itself.
Our vision is to enable the world to reach its full potential, securely. To accomplish this requires the radical simplification of security where it is a business enabler that creates a secure experience, so businesses can fully embrace the digital transformation.
For our part, we have invested more than $6 billion over five years to create the broadest security portfolio in the industry that spans network, endpoint, cloud and applications. Our strategy has been to take this portfolio and integrate the backend with our market-leading threat intelligence from Cisco Talos to deliver a see it once, enforce it everywhere architecture. We achieve this by analyzing diverse datasets across the portfolio, which amounts to almost 50 billion Web requests, 200 billion DNS requests and two trillion email artifacts every day. With Cisco size and scale, we can provide the highest efficacy possible and block more threats.
But in order for security to be truly simple, customers need to be able to have a radically different experience on the frontend of the portfolio where they are doing their daily work and making critical decisions. So, over the last year we evolved from an integrated architecture to a security platform to give customers the industry’s best protection and a simple user experience. This first presented itself with Cisco Threat Response (CTR), which automates integrations across Cisco Security products to accelerate detection, investigation and remediation. With that product, 83 percent of customers surveyed said the time spent on investigations was reduced by 25 percent or more (Tech Validate Survey, October 2019).
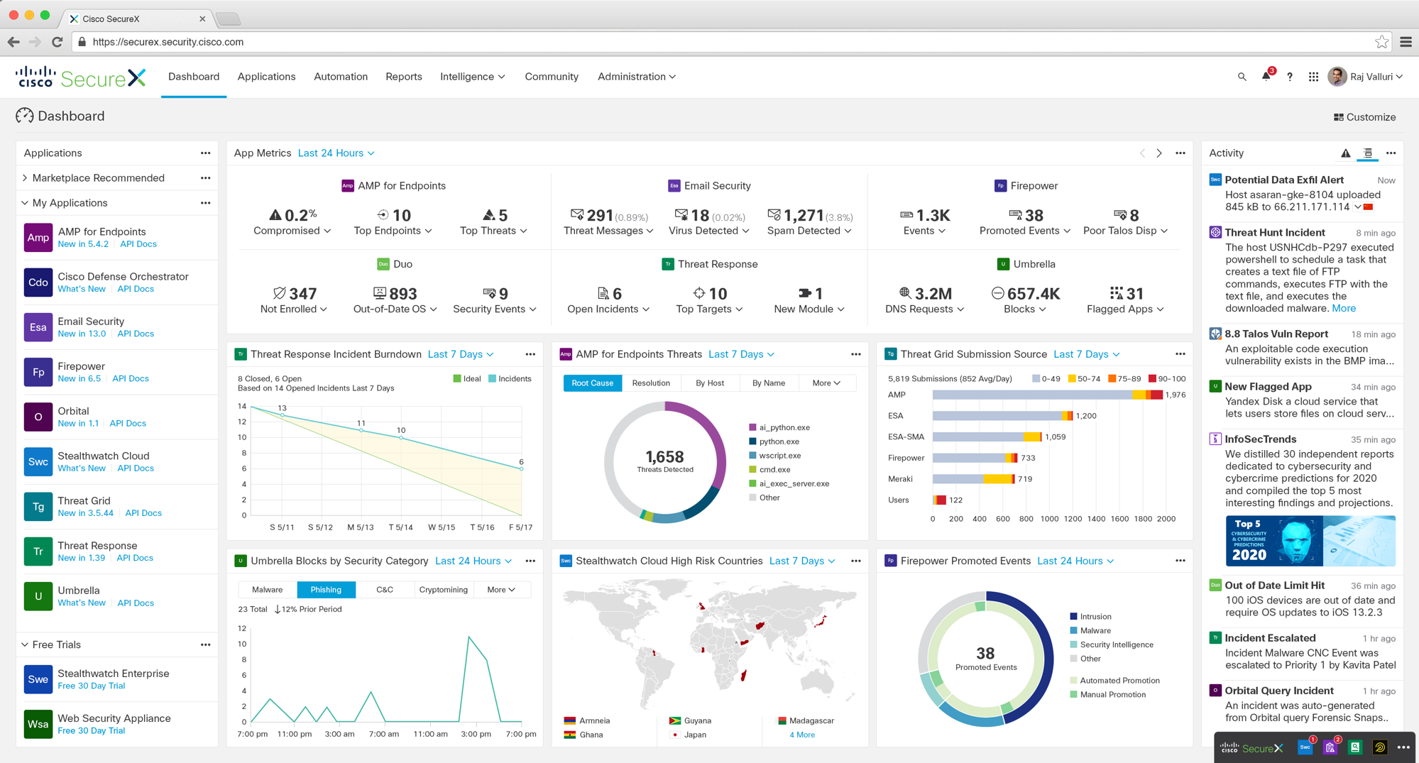
Building on that success, we have continued to rethink what is possible. And today, we are excited to unveil Cisco SecureX, a cloud-native platform that completely changes the user experience. Connecting the breadth of our integrated security portfolio and customers’ security infrastructure, it provides a consistent experience that unifies visibility; enables automation; simplifies analytics; and strengthens security across network, endpoint, cloud and applications.
Cisco SecureX provides real business value by allowing customers to:
- Confidently secure every business endeavor with the broadest, most integrated security platform that covers every threat vector and access point.
- Unify visibility across their entire security portfolio with actionable insights across network, endpoint, cloud and applications to accelerate threat response and realize desired outcomes.
- Automate critical security workflows by increasing the efficiency and precision of existing resources to advance security maturity and stay ahead of an ever-changing threat landscape.
- Collaborate better than ever with shared context between SecOps, ITOps and NetOps to harmonize security policies and drive stronger outcomes across workflows.
- Reduce complexity and maximize portfolio benefits by allowing them to try other components of the Cisco portfolio with click before you buy as well as connect to their existing security infrastructure via out-of-the-box interoperability.
Read Jeff Reed’s blog post for more insight into the industry-leading technology behind the platform and what you can expect from SecureX.
We are excited to bring this innovation to customers, but this is only the beginning. This framework is extensible, and we will continue to add functionality so that our customers can confidently secure every business endeavor with an open, integrated platform to meet the security needs of today and tomorrow.
SecureX will be generally available in June. Sign up to stay updated on the latest about SecureX, and visit us this week at the RSA Conference in San Francisco.

Anybody here
u are the best ever