You’re standing in line at the hardware store staring at a cart full of lumber for a project you’ve been postponing for months when your phone rings. A customer is 23 hours into a war room. Network teams. App teams. Vendors. Executives. Everyone is exhausted. Everyone is certain the problem is urgent. No one is certain what to do next.
This is not an edge case. This is what we hear your modern IT operations look like: complex disparate systems, multiple teams, and multiple tools with escalating problems and tickets. It’s why we built AgenticOps.
Within minutes, Cisco identified the root cause (true story). The outage matters—but the most dangerous moments in NetOps are the time and inefficiencies between detection, understanding, and remediation.
That’s the gap AgenticOps is designed to close with networks that are constantly proactive and aware—continuously sensing conditions, triggering investigation, and guiding safe remediation as part of a closed operational loop.
AgenticOps: built for the hard part
Last June, when we introduced AgenticOps at Cisco Live 2025 San Diego, we talked about an agentic operating model that senses, reasons, and acts with natural interactions, cross-domain intelligence, and AI-assisted workflows with human oversight. We also demonstrated Cisco AI Canvas—a multi-data, multi-player generative user interface (UI) for IT operations. Today, we’re giving you the next chapter
At Cisco Live 2026 Amsterdam, we’re extending the power of AgenticOps with a new class of expert capabilities that can explain what’s happening and safely troubleshoot, validate changes, and continuously optimize real environments automatically. I’m excited to share the vision of where we are headed.
The goal is simple: make always-on, Cisco-level operational expertise something every organization can deploy—whether you’re running a global enterprise, a research campus, or a hybrid industrial network.
These agentic capabilities are powered by real-time data and situational awareness across domains. They execute actions in a consistent, policy-driven, deterministic manner, allowing autonomy to expand gradually as confidence and operational trust grows—within clear, auditable guardrails. This isn’t AI guessing in production. It’s AI built to earn your trust.
Architecture enables execution
AgenticOps starts with cross-domain telemetry—networking, cloud, internet, and security—distilled into operational intelligence. Agentic capabilities draw from signal, not noise.

Figure 1. Cisco’s AgenticOps model
On top of that sits purpose-built intelligence: the Cisco Deep Network Model paired with leading reasoning models. This combination lets teams move fast when speed matters and go deep when precision takes the fore.
Just as important, these capabilities show up where work already happens: Cisco AI Assistant, Cisco AI Canvas—and soon Cisco Cloud Control and third-party applications.
One thing to note here: our customers manage networks that span the full range of operating models—cloud, on-premises, air gapped, and often all of the above. That’s why we’re expanding access to these AgenticOps capabilities. Cisco AI Assistant is now available as a beta (request early access) for Catalyst Center, and we’re extending AgenticOps troubleshooting and optimization capabilities to industrial networks as well.
This is not automation bolted on after the fact—it’s an operating model.
So, let’s start looking at some of these agentic capabilities in action.
Autonomous troubleshooting at machine speed
Traditional troubleshooting is sequential. Humans test one hypothesis at a time, but agentic investigations don’t work that way.
Now, agentic capabilities can analyze telemetry across campus, branch, and industrial environments, evaluating multiple hypotheses in parallel. The mean time to root cause drops from hours to minutes.
Take something familiar—and painful—like wireless degradation or connection issues. Historically, this means log diving, device hopping, and a fair amount of guesswork. Agentic investigations identify the issue quickly with visible, explainable reasoning and evidence drawn from live telemetry.
We’re also introducing updates to our AI Packet Analyzer, an advanced tool trained on over one million packet captures. Client connection issues that once required weeks of expert analysis can now be diagnosed in seconds—with precise root cause and historical context.

Figure 2. Cisco’s AI PCAP analyzer
This is about removing inefficiencies and human toil (i.e., it’s a massive time saver).
Continuous optimization, not periodic fire drills
Next…your networks (of course) don’t stand still—and their configurations can’t either. Teams know this, but optimization work is often what gets deferred when incidents pile up.
With agentic capabilities, optimization runs continuously—radio frequency (RF), quality of service (QoS), path selection, and control planes are tuned using live, end-to-end conditions. The system learns how your environment behaves and prevents degradation before users notice.
Under the hood, features like Predictive Path Recommendations, AI-RRM, and new AI-driven Configuration Recommendations analyze telemetry and baselines to suggest safe, optimized changes—reducing interference, improving performance, and eliminating entire classes of manual error.

Figure 3. Cisco’s AI config recommendations
This work doesn’t disappear. It just stops consuming your nights and weekends.
Trusted validation where it matters most
Change is where confidence collapses—and where even well-planned change windows can quickly spin out of control. Even routine updates can ripple across topology, configuration, and traffic in hard-to-predict ways. The risk isn’t the change itself—it’s uncertainty about impact before execution and confidence in outcomes after.
These capabilities evaluate proposed changes against live topology, configuration, and telemetry to identify impact and blast radius before execution. As complexity or risk increases, deep reasoning is applied to understand dependencies, anticipate cascading effects, and validate changes against intent.
After execution, outcomes are verified using live data and synthetic testing, closing the loop between intent and reality.

Figure 4. Deep reasoning: security audit view
Above is an early look at deep reasoning in action through security auditing—a close proxy for reasoning about change. Rather than running a fixed checklist, the system discovers what’s deployed, adapts checks to the environment, and scores findings contextually. No switches? Port-hardening checks are skipped. A flat network? The score reflects the lack of segmentation. Potentially months of work—done in under 30 minutes.
With agentic capabilities for validation, we are turning some of the most tedious, risk-laden work in operations into something fast, provable, and repeatable.
From insight to action: Agentic Workflow Creation
Agentic Workflow Creation begins with a simple question: what outcome are you trying to achieve? From there, standardized, repeatable workflows are assembled across troubleshooting, optimization, and validation—reducing manual handoffs, eliminating variation, and preventing misconfigurations before they reach production.
This is where trust begins.
Agentic intelligence shapes the workflow, while execution is handled by a deterministic engine, ensuring every step runs the same way, every time—with no drift, no improvisation, and no surprises. The result is predictable, auditable execution that teams can rely on in real environments, allowing autonomy to expand safely as confidence grows.
Closed-loop operations, not isolated features
What really changes operations isn’t a single capability—it’s what happens when they’re connected.
That’s the vision for where we are headed.
Systems continuously sense conditions. Degradation triggers investigation. Changes are validated before execution. Optimization runs in the background. This is closed-loop operations.
Execution shifts from humans under pressure to support from machines with context—reducing risk, accelerating resolution, and restoring trust in operations at scale.
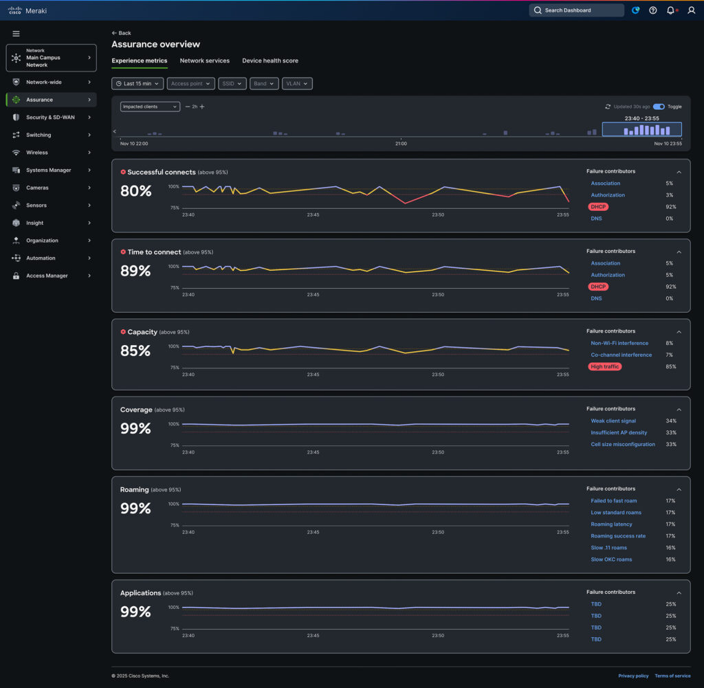
Experience Metrics play a key role here. Introduced today in alpha, they help teams move from observing systems to understanding user experience—connecting infrastructure signals to what people feel when they use the network.

Figure 5. Experience metrics view
More importantly, soon they will give NetOps teams a defensible way to show impact based on what the business cares about: experience. When outcomes are measurable, trust in agentic AI grows—and so does confidence in the teams running it.
The real outcome
What makes AgenticOps possible isn’t just AI, but judgment—formed from real-time, cross-domain data and applied through purpose-built reasoning models. Cisco’s unique position across network, cloud, internet, security, and application experience makes that judgment credible at scale.
The result is a shift in how networks are run: from war rooms to guardrails and from firefighting to foresight.
So, the next time your phone rings while you’re standing in line at the hardware store, it shouldn’t mean joining another 23-hour bridge. It should be a notification that the issue was understood and handled.
That’s AgenticOps—stress-free experiences, for IT and users.