The AI era is here and it’s transforming how enterprise organizations operate, compete, and deliver value. But there’s a catch: as organizations become wireless-first, traditional ways of operating WLAN environments are no longer sufficient.
Cisco is answering this challenge with a bold new vision. This week, we’re proud to announce a transformative suite of innovations designed to radically simplify, intelligently secure, and reliably scale your network operations.
Welcome to the era of AgenticOps for wireless. AgenticOps delivers value in three critical ways for wireless teams: faster troubleshooting, continuous optimization to prevent problems before users feel them, and trusted validation that allows change to scale safely. Together, these capabilities eliminate reactive firefighting and enable proactive, closed-loop execution.
From reactive to proactive with AgenticOps
AgenticOps represents a paradigm shift in network operations, one that replaces manual operations with intelligent automation. By fusing AI-driven intelligence, advanced automation, and deep domain expertise, AgenticOps transforms networks from reactive cost centers into proactive business enablers.
AgenticOps creates AI-powered workflows that predict issues before they impact users, recommend optimal configurations based on real-world data, and execute routine tasks autonomously. The result? Network teams shift from constant troubleshooting to strategic innovation while users experience always-on connectivity that simply works.
Cisco’s commitment to AgenticOps is built on a simple belief: in the AI era, your network infrastructure should be as intelligent as the applications it supports.
Faster troubleshooting: turning data into decisive action with AI Packet Analyzer
Network troubleshooting has traditionally been a time-consuming detective game, requiring teams to manually comb through packet captures, correlate symptoms, and hope expertise leads to answers before user complaints clog up your helpdesk team’s workflows.

Now available in public beta, AI Packet Analyzer (accessed through Proactive PCAP) transforms wireless packet captures into actionable intelligence. Instead of drowning in data, IT teams receive clear, contextualized insights that pinpoint root causes and recommend remediation steps, which dramatically reduces mean time to resolution (MTTR). This capability supports a core pillar of wireless AgenticOps: faster troubleshooting powered by always-on intelligence rather than manual investigation.
The impact is tangible: reduced downtime, enhanced user experience, fewer tickets, and IT teams freed to focus on strategic initiatives rather than reactive troubleshooting.
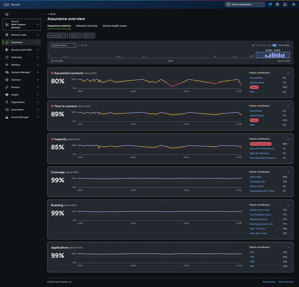
Experience-led troubleshooting with Experience Metrics
Building on faster troubleshooting, Experience Metrics focuses on resolving issues through the lens of user experience.
Network issues rarely announce themselves. Instead, IT teams face a frustrating reality: user complaints arrive, and the troubleshooting marathon begins—jumping between dashboards, correlating logs, and clicking through dozens of screens hoping to find answers before users lose patience.

Experience Metrics (in alpha) fundamentally reimagines how IT teams understand and resolve network issues. This capability consolidates end-to-end troubleshooting into a single, consistent workflow.
Experience Metrics delivers what traditional assurance workflows cannot: a unified view bridging network performance data and actual user experience. It helps teams move from observing systems to understanding user experience—connecting infrastructure signals to what people actually feel when they use the network.
The power lies in plain-English root cause analysis. Instead of navigating fragmented data, Experience Metrics transforms thousands of network signals into a single view focused on clear, actionable metrics for user experience, such as time to connect, capacity, coverage, and roaming. Near real-time, minute-by-minute granularity accelerates troubleshooting dramatically.
Through native integrations with Apple, Samsung, Intel, and Zebra, IT teams gain client-side visibility without deploying additional endpoint software—a capability unique to Cisco.
Consider a network administrator at a large university who notices a dip in “Successful Connects” metrics. Rather than hunting through multiple systems, they access the investigation view and immediately see a plain-English summary identifying a DHCP failure. The blast radius of impacted students and devices is immediately visible, enabling corrective action in seconds rather than hours. Not only that, but they can also immediately identify the server at fault, eliminating hours of investigation, and bring the network back online in just minutes.
Ultimately, Experience Metrics gives NetOps teams a defensible way to show impact based on what the business actually cares about: experience. When outcomes are measurable, trust in the network grows and so does confidence in the teams running it.
Continuous optimization: AI Config Recommendation
Wireless configuration shouldn’t require a PhD in radio frequency (RF) engineering. Yet optimizing wireless performance has traditionally demanded deep expertise, exhaustive testing, and an uncomfortable tolerance for trial and error, which becomes especially complex during standard technology refreshes and upgrades. The next pillar of wireless AgenticOps is focused on optimization, using real-world data to improve performance over time.

AI Config Recommendation eliminates this guesswork through predictive configuration guidance powered by models trained on millions of real-world deployments. AI analyzes specific network configuration parameters combined with client compatibility data and delivers data-driven recommendations that optimize wireless performance while reducing upgrade time and costs.
This isn’t generic advice from an AI chatbot; it’s precision guidance tailored to your specific network. IT teams can make faster decisions more confidently knowing that the AI Config Recommendation feature is backed by collective intelligence from Cisco’s global install base. Complex network tuning becomes straightforward. Upgrade cycles accelerate. Configuration errors plummet.
AI Config Recommendation represents the promise of AI-powered operational simplicity: sophisticated intelligence that makes network management genuinely easier.
Trusted validation at scale: AP Zero Touch Deployment
The third pillar of wireless AgenticOps is trusted validation—ensuring changes and upgrades can scale without introducing operational risk. AP Zero Touch Deployment brings this principle to life.
According to the upcoming Cisco State of Wireless Report 2026, three in five organizations are planning Wi-Fi 6E or 7 deployments in the next year. For many this will mean deploying hundreds or thousands of access points taking weeks of planning, hours of configuration, and countless truck rolls.

AP Zero Touch Deployment aims to accelerate all of this. Available today, AP Zero Touch Deployment is the industry’s fastest way to modernize your wireless network. Transform complex manual, often error prone migrations into a seamless “plug-and-play” experience.
AP Zero Touch Deployment goes beyond basic automated deployment. When a new access point comes online, the system instantly recognizes it, initiates the onboarding sequence, and automatically inherits the configuration and identity of the hardware it replaces. This eliminates the need for manual staging and data entry while ensuring complete network continuity.
AP Zero Touch Deployment also introduces automated spatial intelligence. New access points automatically assume the exact physical location of the units they replace. This means network teams can upgrade infrastructure without impacting end users who depend on location-based features.
The operational benefits are transformative. Deployments shrink from weeks to days. Truck rolls plummet. Branch offices and remote locations receive enterprise-grade wireless without enterprise complexity. And scaling becomes repeatable, not a custom project each time.
Together, these wireless AgenticOps capabilities deliver a clear operational model: faster troubleshooting, continuous optimization, and trusted validation at scale. This is how Cisco turns AI into real, repeatable operational outcomes for wireless teams.
Cisco Campus Gateway: The cloud-native foundation for seamless wireless experiences
Cisco Campus Gateway (CW9800L-MCG) delivers a trusted platform to provide a scalable, cloud-native foundation required to support AgenticOps-driven wireless operations.
This cloud-native, small form-factor device brings enterprise capabilities to organizations seeking agility without compromise. It enables seamless Layer 3 roaming at scale across campus networks of varying sizes. With the larger platform (CW9800H1-MCG) already in use, this portfolio expansion gives customers choice and flexibility to deploy according to their strategy.
The Campus Gateway embodies Cisco’s architectural philosophy: powerful doesn’t mean complicated. Organizations gain the security and performance required for AI workloads, IoT proliferation, and next-generation applications without the operational burden of legacy controller architectures.
Whether you’re supporting dynamic user groups, enabling cloud transformation, or building infrastructure for emerging AI use cases, Cisco Campus Gateway provides the scalable, secure foundation your network demands.
The Cisco wireless vision: seamless, secure, intelligent
With Cisco wireless, we’ve consistently delivered on a singular vision: seamlessly and securely connecting users to data and applications. These innovations represent the next chapter in that journey—one where networks don’t just connect; they anticipate, optimize, and protect autonomously.
The next era of wireless goes beyond performance metrics. It demands intelligent infrastructure at every touchpoint, scalable operations that adapt in real time, and exceptional experiences that satisfy users while liberating IT teams to focus on what matters most.
We invite you to explore these capabilities and discover how Cisco continues leading the intelligent networking revolution—building AI-ready infrastructure that doesn’t just meet today’s demands but anticipates tomorrow’s opportunities.
Learn more about Cisco’s AgenticOps vision and wireless innovations
Wow you managed to copy the Mist dashboard from seven years ago!
Hi Jack, They say design is cyclical! 😉 But in all seriousness, the UI is just the surface. I’d love to get you on a live call to experience the tech behind it-I have a feeling you’ll notice the difference the moment you start clicking around. Feel free to connect on LinkedIn and we can get you setup to experience it!