Cisco AMP and Cisco Umbrella Secures Istanbul Grand Airport and Turkish Airlines
Turkey is a traveler’s and photographer’s dream. The diversity in culture and landscape paired with the generosity of its people makes this country extremely unique. Recently, there has been an increase in the number of travelers – particularly Instagrammers – heading to Cappadocia, Turkey for the famous hot air balloon sunrise experience. Of course, we can’t forget about Istanbul: the fourth most densely populated city in Europe, with over 15 million residents. However, most importantly, Turkey lies geographically at the center of our world; a prime location to access four critical regions: Asia, Africa, Europe, and the Middle East. For this reason, constructing the world’s largest airport combined with one of the world’s largest airline carriers has made Turkey a key central hub for our world.

Istanbul Grand Airport (IGA)
Istanbul is currently constructing the world’s largest airport, Istanbul Grand Airport (IGA). Once the airport is fully complete, it will be able to fly passengers to over 300 destinations worldwide. Built from the ground up with security as a core foundation, IGA specifically chose Cisco AMP, an integrated security architecture, to protect their entire IT infrastructure from the network, email, and web, all the way to the endpoints.
With goals to reach approximately 200 million passengers once fully completed, the airport needed a security solution that could easily scale as it expands its business. Utilizing an integrated security architecture from Cisco, IGA can seamlessly identify a threat once and block it everywhere in its environment. This will allow current and future security administrators to spend less time on manual processes and more time hunting down threats with key features like device and file trajectory, alongside Cisco Threat Response. Through greater visibility from Threat Response, IGA can more effectively investigate and respond to attacks which will help reduce resources, time, and money.
IGA’s Chief Information Officer, Ersin Inankul said: “We’ve built Istanbul’s airport as the world’s largest airport and with security as a foundation…We are happy to partner with Cisco to secure this airport.”
Turkish Airlines

We are also excited to share that Cisco is securing Turkey’s national airline carrier, Turkish Airlines. Turkish Airlines is currently the largest airline carrier that services to the most destinations in the world. In 2017 alone, Turkish Airlines serviced approximately 80 million customers to over 300 destinations in 120 different countries.
As an airline business, security has always been a priority. With Cisco AMP for Endpoints and Cisco Umbrella, Turkish Airlines can more rapidly and effectively detect and respond to threats. Using AMP for Endpoints, the airline can protect against advanced threats while also gaining much-needed visibility into all endpoints regardless of their operating systems. Through Cisco Umbrella, Turkish Airline’s employees are protected from attacks on the internet through the DNS level. As the airline industry continues to digitize its customer journeys – from buying airfare online and checking in on mobile devices, to scanning flight tickets before boarding – the increased sophistication of threats has posed a huge challenge for Turkish Airlines. Features like AMP for Endpoints’ Malicious Activity Protection and Exploit Prevention can prevent threats such as ransomware, and fileless and memory-based malware, making Turkish Airlines more secure than ever before.

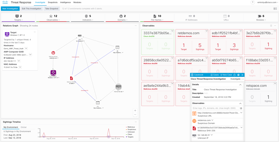
(Cisco Threat Response Relationship Graph)
Today, visiting places like the Taj Mahal in India and experiencing moments such as skydiving in Dubai or trekking in the Andes Mountains is only a plane ticket away. With a central hub of our world effectively secured, we can travel with even more ease and excitement.
Want to try Cisco AMP for Endpoints for free? Try it here.
For more information on Cisco Security, visit: cisco.com/go/security.

Health Resources