One of the most influential books about sports is Moneyball. The premise of the book revolves around how Oakland Athletics, a major league baseball team with limited resources, leveraged a new set of analytics (or sabermetrics) to consistently fielded competitive teams against larger market teams such as the New York Yankees and the Boston Red Sox.
Rigorous statistical analysis had demonstrated that traditional data points such as stolen bases, runs batted in, and batting average, are no longer success indicators in the modern game. Rather, it is stats that take a global view of the game, like on-base percentage and slugging percentage, that are better indicators of success. This analytic revolution has moved beyond major league baseball into other professional sports. Every major sports front office had at least one staffer, and often many more, to focus primarily on analytics.
Just like any professional sports franchise, IT organizations can derive tremendous value from analytics. Today’s networks are growing rapidly due to the emergence of a hybrid workforce, connecting applications with users anywhere. The sheer volume of traditional data points across thousands of sites, networks, paths, applications, and remote users has become difficult to assess and analyze. As a result, most organizations have taken a reactive approach to delivering the user experience. They are constantly in firefight mode and unable to move away from always being operationally reactive….until now.
Cisco SD-WAN enables your IT organization to transform network operations by securely and reliably connecting users across multicloud, branches, data centers, and hybrid workforces to deliver superior experiences. We have taken further steps to simplify network operations with Cisco vAnalytics, and Cisco ThousandEyes.
- Cisco vAnalytics – Cisco vAnalytics aggregates a large volume of telemetry data and correlates application performance with underlying networks for operational insights, in a highly visualized and simplified manner. vAnalytics enhances network visibility, establishes historical benchmarks, and expedites root-cause isolation, ultimately enabling enterprises to take the necessary corrective actions and total control of the user experience.
- Cisco ThousandEyes – The integration of Cisco SD-WAN and ThousandEyes brings end-to-end visibility into application delivery and network performance beyond the traditional enterprise network boundaries. This integration provides the only SD-WAN solution with turnkey ThousandEyes vantage points, delivering an optimal application experience over any network.
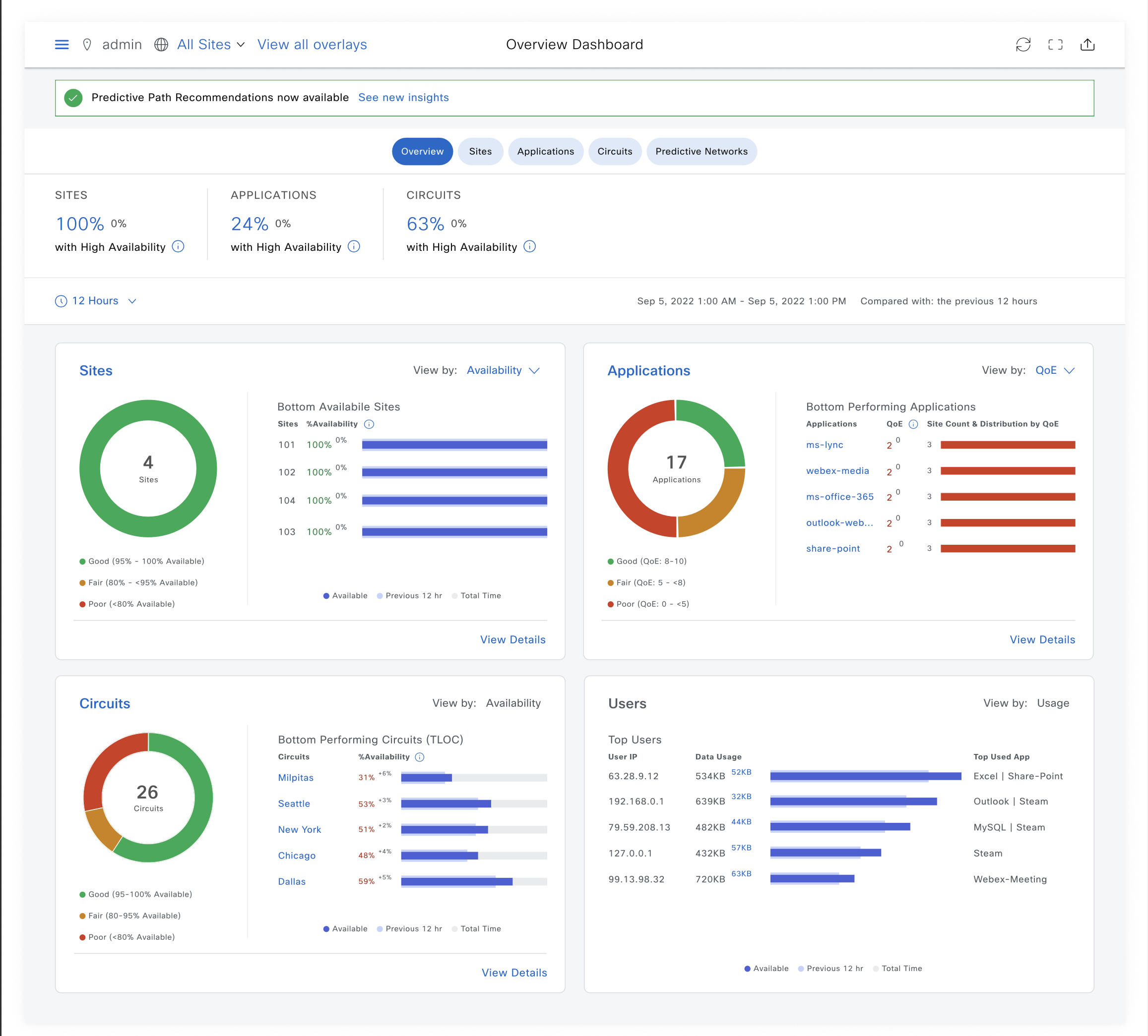
Introducing Predictive Path Recommendations
Cisco has taken network analytics a step further by introducing Predictive Path Recommendations (PPR). PPR, powered by ThousandEyes WAN Insights, aligns with Cisco’s vision on Predictive Networks. It predicts potential failures on the network path and recommends appropriate policy changes to mitigate issues before they impact your users’ experience. It also provides data-driven analysis to implement the network updates necessary to optimize and maintain a consistent applications experience. PPR is expected to be available to order in late March.

Just like Moneyball, it’s the analytics and automation that enable our customers to be more competitive. Give them better network visibility, actionable insights, and ultimately predictions that transform their operation from a reactive to a highly predictive model.
Watch our recent joint webinar with IDC
Analytics and Automation: Driving SD-WAN Success at the Network Edge
Additional Resources:
IDC Report: Analytics and Automation: Driving SD-WAN Success at the Network Edge
Podcast: Analytics and Automation: Driving SD-WAN Success at the Network Edge
Cisco SD-WAN and ThousandEyes video
CONNECT WITH US