We are excited to announce eight new partner modules built on the Cisco Observability Platform. With this announcement, in addition to Cisco built apps and modules, we have expanded our Full-Stack Observability partner ecosystem to a total of 18 modules within a short span. Continuing from our momentum in November, our partners are developing modules across 5 critical areas, namely –
- Vertical business insights modules: Corelates telemetry data with business performance across multiple domains and provides full visibility and insights across industry verticals on how business interacts with IT.
- SAP modules: Helps customers with holistic observability across their SAP ecosystem that is complex.
- Networking and Infrastructure modules: Brings key network telemetry and correlates it with the business.
- MLOps modules: Brings the monitoring of LLMs, and MLOps models together with application observability.
- Sustainability modules: Provides data around the carbon footprint across multiple domains to help customers achieve their sustainability goals.
For this launch, our partners, PerformIT, CloudFabrix, Komodor, SoftServe and Aporia, have created the modules across vertical business insights, networking & infrastructure and MLOps.
Vertical business insights modules
Intelligence for Oil and Gas by SoftServe
This module provides observability over assets, equipment networks, applications, communication health of sensors and devices used in oil and gas production. It correlates operational risks and operational status insights with business contexts, like production uptime and equipment status. This helps to troubleshoot faster, reduce IT / OT downtimes, and reduce production losses.

i4Cube Monitoring by PerformIT
This module provides complete observability for the manufacturing industry powered by i4cube solution. I4cube is a smart factory solution for modern manufacturing which enhances product quality, minimizes defects, and improves operational efficiency while reducing costs. This involves monitoring of machine performance status, real time performance reports, events management and tracking key KPIs to manage real time changes, detect and manage bottlenecks. Customers can leverage i4Cube monitoring to get deeper insights into the business and focus on what matters to achieve maximum profitability and reduce MTTR.

Network and Infrastructure modules
Asset Intelligence by CloudFabrix
This module provides visibility into datacenter wide assets and their interdependence, critical to Day 0 operations for datacenter IT planning, migrations and cloud repatriation. It also provides real-time cross-domain topology discovery, application and IT infrastructure dependency mapping for Day 1 and Day 2 operations. With this module a customer can track asset inventory, change management, capacity utilization, lifecycle analytics (End of Sale/End of Life) and license management.

Operational Intelligence by CloudFabrix
This module provides full-stack observability and event correlation across the whole stack reducing noise. It consolidates events across multiple cross-domain tools that reduces TCO. It integrates with existing ITOM, APM solutions and observes legacy IT assets with OpenTelemetry using Cisco Observability Platform.

Infrastructure Observability by CloudFabrix
This module provides a single pane of glass for computing, virtualization, networking, and storage infrastructure. It helps to accelerate data integration and provides insights quickly with dynamic data ingestion and automation (DIA) service which converts any new data source to OpenTelemetry

Kubernetes Change Management by Komodor
This module enriches Kubernetes data with change intelligence which helps in providing additional context and insights to application and service owners. This allows the user to get a holistic view of how each part of their system changed with time which includes infrastructure changes, application changes as well as source control changes. The module helps to see 360-degree view of the system history and provides data to the user when they need it the most while debugging to empower users to solve issues faster to improve application health.

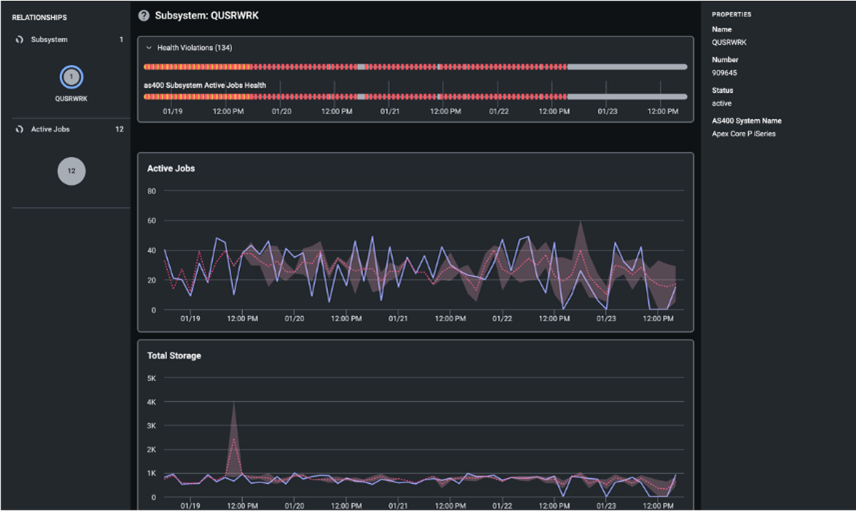
AS400 Monitoring by PerformIT
The IBM iSeries (AS400) is a highly reliable and stable platform with a long-standing reputation for robustness and used by many organizations for their critical business applications. With this module, data collected from these devices will provide real-time visibility into host performance through interactive dashboards, unified analysis, metrics and events powered by the Cisco Observability Platform. Key areas observed will include system statistics, active jobs and subsystems, queues and lakeview systems.

MLOps module
ML Observability by Aporia
The module provides full visibility into model performance along with the infrastructure performance data powered by Cisco Observability Platform to have a single pane of glass for the IT Team. Customers can gain insights, extract value, and maximize their use case to ensure models achieve their business goals.

We’re excited to continue working with our partners to build and provide new and unique use cases to our customers that help them achieve their specific business needs — no matter where they are on their observability journeys.
Learn more about Cisco Full-Stack Observability
Read more about the Cisco Observability Platform
Check out the other Full-Stack Observability innovations we are announcing at Cisco Live 2024 Amsterdam in this blog from Ronak Desai, Senior Vice President and General Manager, Cisco AppDynamics and Full-Stack Observability:
Bringing our Industry-Leading Innovation to Cisco Live EMEA!

CONNECT WITH US